为什么说现在大部分开车的人都不懂踩油门的真正含义? 有三十年驾龄的老司机应该都知

耀耀评汽车 2025-12-22 16:22:12

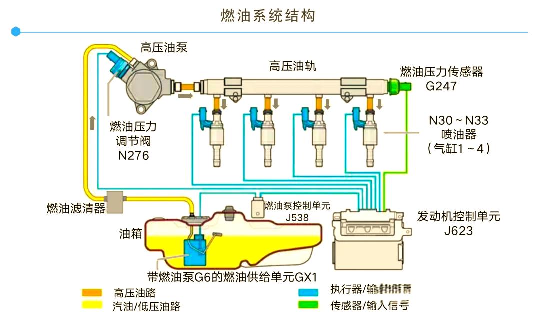
为什么说现在大部分开车的人都不懂踩油门的真正含义? 有三十年驾龄的老司机应该都知道,同样是燃油车,使用化油器的老车又费油又没劲,要是冷天启动不着还得轰油门,现在的车却一把就着还省油有劲,你有想过为什么吗? 其实答案就藏在现在汽车标配的电喷系统里,这玩意儿可比之前老车用的化油器聪明太多了。 电喷系统说白了就是发动机的“聪明大脑+精准管家”,核心三件套分工明确:ECU是总指挥,各类传感器是侦察兵,喷油器是执行员。侦察兵实时传数据,水温低了、油门踩深了、进气多了,全往ECU那报;总指挥一算,立马让喷油器精准喷油,多一滴浪费少一滴没劲,刚好卡在最佳量。 其实你现在开车踩的不是油门,而是踩的传感器,或者说是踩了一脚信号,这话可能听着比较别扭,但确实是这个道理。那它为什么能取代之前的化油器呢,它俩又有哪些区别? 跟你说哥们,那差别可太大了,化油器靠机械调节,油多油少没谱,燃烧不充分又费油又污染。电喷能精准控量,让燃油充分燃烧,动力更足还更省油,尾气排放直接降大半,轻松达到排放标准,这也是化油器被电喷系统取代的原因。 如今所有燃油车都靠电喷撑场子,不用操心调节,啥路况啥天气都能适配。别看它藏在发动机里不起眼,却是你开车省心省油的关键,这才是汽车里最被低估的实用黑科技。文 张国成【来自懂车帝车友圈】

0 阅读:2
耀耀评汽车

耀耀评汽车

感谢大家的关注